Overview

Simplify Compliance

Automated Real-time monitoring with alarm management

Trusted by Pharma | Biotech | Logistics | Food Service | Food Retail | Food Production | Warehousing & Storage of temperature sensitive goods.

Easy, Wireless and Secure

FDA | BRC | GxP | HACCP

Reduce risks with smarter
temperature monitoring

Our wireless systems provide real-time temperature data with automated alerts and full traceability, helping you stay compliant without manual checks. Designed for regulated environments, Tek-Troniks systems ensure your critical areas are monitored continuously, accurately, and without interruption.

TekTroniks monitoring system at a glance

Robust Wireless
Network

Long range transmitters, AES encrypted data, 5+ years battery life & backfill data for reliability.

Complete
Audit Trail

Automatically captures and stores every critical data point. From sensor readings to alert events.

Visual showing Tek Troniks monitoring system assists compliance with FDA CFR Part 11, BRC, HACCP, MHRA, and GxP

Stay
Compliant

Meet regulatory standards
so you’re always audit ready.

Multi-level
Thresholds

Multi-level thresholds with alarm escalation. Ensures the right people get the right alerts - fast.

Stay Connected

Real-time data, any device, anywhere.

Deviation
Alerts

Email, SMS &
Push notifications

Large Sensor
Range

Sensors for monitoring temperature, humidity, energy, gas, flow, digital and status.

MyDataPortal dashboard displaying real-time temperature data, alerts, and equipment status

Centralised Dashboard

Monitor all your sensors in one place with real-time data, clear alerts, and easy access to historical reports, all from a single, secure interface.

Best of both worlds

Robust monitoring solution
with cloud flexibility

Monitoring systems have traditionally fallen into two categories: stand alone on premises solutions that keep data local, or cloud based subscriptions where all your data is processed and stored on the cloud.

With TekTroniks you get the best of both worlds. Our robust, self contained D3 Monitoring System monitors and stores your data securely on site for maximum reliability, while My Data Portal, our cloud based platform, delivers a centralised multi site dashboard with real time information accessible on any device anywhere in the world.

Building image representing Tek Troniks D3 automated temperature monitoring system with secure on‑premises storage, robust wireless coverage, and local alarms

Local Monitoring

The D3 monitoring system is built for reliability and is designed to keep your data secure with on‑premises storage, giving you full ownership and control. Its robust wireless network ensures reliable site coverage, while local alarms continue to protect you even if your IT network goes down.

MyDataPortal

MyDataPortal enhances the D3 with powerful cloud capabilities, delivering a real‑time dashboard for system status and alarms, detailed reporting, and an intelligent notification manager with alarm escalation, ensuring the right people receive the right alerts without delay.

Cloud image representing MyDataPortal enhancing the D3 system with real-time dashboards, reporting, and intelligent alarm escalation

Two tools, one solution: D3 powers the monitoring, MyDataPortal powers your decisions.

Sensors

Not Just temperature

We provide a range of sensors to cover a broad spectrum of environmental conditions such as temperature, humidity,  pressure, energy, flow and digital status.  In addition you can add custom sensor types to monitor 3rd party sensors which means that just about any measurable factor can be monitored.

tek troniks temperature probe

Confidence

UKAS Calibration

Tek Troniks provides UKAS-accredited temperature and humidity calibration services to ensure your sensors deliver precise and reliable results. Our in-house laboratory and on-site calibration procedures are accredited to the highest industry standards (UKAS ISO/IEC 17025:2017) giving you confidence that your monitoring equipment meets the highest levels of accuracy and traceability.

Sectors

Industry Sectors TekTroniks Support

We provide monitoring solutions wherever accuracy, compliance, and reliability are essential. Our systems are trusted to safeguard critical environments, protect valuable assets, and support organisations in meeting strict regulatory requirements. Designed to align with standards such as FDA, GxP, MHRA, our platform combines secure data handling with intuitive tools, delivering the confidence that your operations remain compliant and under control at all times.

Food

Food retail, production, & hospitality sectors assitsing customers meet HACCP, BRC and GMP requirements.

Healthcare

Pharmacies, laboratories, blood banks, medical storage, assisting compliance with MHRA, FDA, and GxP requirements.

Pharmaceutical

All aspects of pharma assiting compliance with FDA, MHRA, GMP, and GxP requirements.

Warehouse

Warehousing and distribution assisting compliance with BRC, GDP & GMP, protecting goods throughout the supply chain.

Industrial image linking to Tek Troniks services for temperature monitoring, calibration, and mapping across diverse industries

Other

Our monitoring system is used throughout idustry monitoring a wide selection of envronmental conditons.

How it works

Simple to install,
even simpler to operate

No complex setup or specialist skills needed. Wireless sensors connect seamlessly to the base station, and monitoring begins right away. With an intuitive dashboard, you’ll have instant access to clear data and alerts. See below for some actual screen shots of when viewing from MyDataPortal.

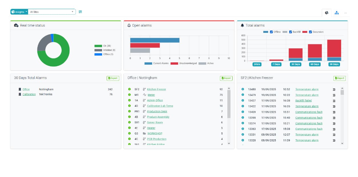
Real time insights
Centralised dashboard showing sensor insights across multiple monitored sites
Sites
Card View
Sensor List
Sensor detailed
Alarm detail
Data review

Compliance

All in one place

The TekTroniks solution brings every aspect of your temperature compliance together in one place. From monitoring through to calibration and validation, it puts you in complete control of the process,and ensures every detail is captured so nothing is overlooked.

Validated
installation

For customers who require compliance assurance, Tek-Troniks offers a validated installation service with full IQ/OQ documentation, giving you complete confidence that your system meets regulatory standards. More...

“Certificate icon symbolising Tek‑Troniks’ accredited services in temperature monitoring, temperature and humidity calibration, and temperature mapping.

Calibrated
Sensors

Both our in-house laboratory and on-site calibration procedures are accredited to the highest industry standards (UKAS ISO/IEC 17025:2017) for temperature and relative humidity. More...

arget image symbolising Tek‑Troniks’ UKAS‑accredited ISO 17025 calibration services for temperature and humidity.

Temperature
Mapping

We offer a temperature mapping service which will help you to understand the temperature variations experienced across your storage and production areas. More...

3D object symbolising Tek‑Troniks’ UKAS accredited ISO 17025:2017 temperature mapping service for laboratories, pharmaceuticals, life sciences, logistics, and temperature‑controlled storage.

Partner, reseller and system integrators

Hands together icon symbolising Tek‑Troniks’ passion and integrated services in monitoring, calibration, and mapping.

Partner - Resellers

Grow your business with Tek Troniks. Our reseller program gives you the opportunity to offer our wireless temperature monitoring systems under your own brand. We supply the technology, you add your logo and deliver trusted compliance solutions to your customers.

System Integrator

At Tek Troniks, we offer a fully documented RESTful API and Modbus interface, making it easy to integrate our wireless temperature monitoring into SCADA platforms, building management systems, and custom applications.

System integrator concept image representing Tek Troniks wireless temperature monitoring integration with SCADA, building management systems, and custom applications via RESTful API and Modbus

Still have Questions?

TekTroniks Automated Wireless Monitoring System provides a continuous, real-time solution for monitoring, alarming, and documenting critical environmental conditions, ensuring product integrity and regulatory compliance across sensitive industries. Its core purpose is to eliminate human error, provide secure data, and offer instant alerts, replacing inefficient manual checks for critical parameters.

Key System Features and Benefits

A robust wireless monitoring system delivers a compliance through the following integrated features:

  • Real-Time Data Collection:

    • Utilizes wireless sensors to continuously log parameters like temperature, humidity, and pressure.

    • Ensures non-stop data integrity and eliminates manual logging errors.

  • Instant Alerting & Alarms:

    • Provides multi-level, multi-channel alarms (SMS, email, audible/visual) when a parameter deviates from its set critical limits.

    • Enables immediate corrective action to protect product.

  • Secure Data & Reporting:

    • The central platform creates secure, time-stamped, and tamper-proof digital records with automated report generation.

    • Essential for audit-readiness.

  • Scalability & Flexibility:

    • Designed for simple installation (minimal wiring) and easy expansion.

    • A single platform can manage numerous sensors across multiple sites, adapting to a facility’s changing monitoring needs.

Comprehensive Validation and Support Services

To ensure the system's accuracy and compliance from day one, we also offer a full suite of professional services:

  • Temperature Mapping: Full-scale thermal studies for storage areas (e.g., warehouses, freezers) to identify hot and cold spots, ensuring sensors are correctly positioned and conditions are stable.

  • UKAS Calibration: Provision of calibration services traceable to national standards, issued under the globally recognised UKAS (United Kingdom Accreditation Service) accreditation, ensuring the highest level of measurement accuracy.
  • Verified Installation: Professional and documented physical installation of all hardware components, ensuring optimal wireless signal integrity and proper placement according to the mapping results.

  • Validation Protocols (IQ/OQ/PQ): Execution of formal validation documentation (Installation, Operational, and Performance Qualification) to prove that the system is installed correctly, operates as designed, and consistently meets performance requirements.

Target Industries and Critical Applications

Wireless monitoring systems are essential across any sector where temperature, humidity, and other conditions directly impact public safety, product quality, or process validity:

  • Pharmaceutical & Biotech: Monitoring freezers, cold rooms, cleanrooms, and incubators for GMP/GDP compliance.

  • Healthcare & Medical: Tracking critical storage in hospital pharmacies, blood banks, vaccine storage, and laboratories.

  • Food Safety & Processing: Continuous logging of temperatures in cold storage, chillers, and production lines to meet HACCP and food standards.

  • Warehouse and Distribution: Environmental monitoring of large-scale storage facilities, logistics hubs, and cold chain vehicles for compliance with GDP and product quality standards.

Regulatory & Quality Compliance Support

Our wireless monitoring systems are specifically designed to assist customers meet the documentation and operational requirements of leading international standards and regulatory bodies:

  • GxP (GMP & GDP): Assists compliance with Good Manufacturing and Good Distribution Practices for product handling and storage.

  • FDA (e.g., 21 CFR Part 11): Provides features like audit trails, secure user access, and electronic signature support for electronic records integrity.

  • ISO/IEC 17025: Calibration services often adhere to this standard, ensuring measurement validity and traceability.

  • HACCP: Supports the automation of monitoring procedures for critical control points in food production and storage.

  • Validation Protocols: The system typically supports formal validation documentation, including IQ (Installation Qualification), OQ (Operational Qualification), and PQ (Performance Qualification).

Temperature monitoring is the continuous or periodic measurement and tracking of heat levels in a given environment, object, or system to ensure they remain within safe, efficient, or optimal ranges. It’s a critical safeguard across industries, protecting product quality, ensuring safety, and maintaining compliance.

In food production and storage, temperature monitoring is essential for preventing spoilage, inhibiting bacterial growth, and ensuring products meet strict health regulations. From keeping raw ingredients at safe storage temperatures to verifying that cooked foods reach the correct internal heat, accurate monitoring helps maintain freshness, extend shelf life, and protect consumers from foodborne illnesses.

Beyond food, it plays a vital role in healthcare (keeping medicines & vaccines viable), manufacturing (proving compliance to manufacturing standards) and pharma (tracking temperatures during product development and testing).

Modern systems often combine sensors, data store devices, and alert mechanisms to deliver instant notifications when temperatures drift outside set thresholds—helping organisations protect assets, meet regulations, and maintain operational stability.

Using an automated temperature monitoring system offers numerous advantages, particularly in industries where temperature control is crucial, such as pharmaceuticals, food storage, healthcare, and manufacturing. Automation ensures continuous, real-time tracking of temperature conditions, eliminating the need for manual checks and significantly reducing the risk of human error.

One of the key benefits is increased accuracy and consistency. Tek Troniks systems use sensors to constantly monitor temperature, humidity and numerous other sensor type levels, providing precise and reliable data. Tek Troniks systems can instantly detect any deviations from the set parameters and trigger alerts, allowing immediate corrective action. This is particularly important for safeguarding sensitive products, such as medicine and food products, which can be compromised by relatively small fluctuations in temperature.

Another advantage is the ability to maintain comprehensive data logs. Tek Troniks systems can store and organise data for long periods, enabling easy retrieval for audits, regulatory compliance, and quality assurance. This ensures that companies meet industry standards set by agencies like the, MHRA, BRC, FDA and WHO, which require consistent documentation of environmental conditions.

Tek Troniks automated temperature monitoring systems also enhances efficiency. By reducing the need for frequent manual inspections, it frees up personnel to focus on more critical tasks. Moreover, as well as being stand-alone monitoring systems Tek Troniks automated systems can integrate with other facility management tools, or connected to “MyDataPortal” allowing remote monitoring through Tek Troniks digital platform.

In short, Tek Troniks automated temperature monitoring systems improve safety, assist with ensuring regulatory compliance, and enhance operational efficiency, making them an invaluable tool in temperature-sensitive industries.

Our systems are trusted in food production, hospitality, healthcare, pharmaceuticals, laboratories, cold storage, warehousing, and facilities management.

If your business relies on temperature‑ or humidity‑critical environments, we can help you protect products, meet compliance, and reduce waste.

UKAS‑calibrated temperature sensors gives your business independent, accredited proof that your monitoring equipment is accurate, reliable, and traceable to national and international standards. This is vital in industries and applications where temperature deviations can cause safety risks, product loss, or regulatory breaches.

Key reasons businesses choose Tek Troniks UKAS calibration include:

  • Regulatory compliance – Sectors, such as food production, pharmaceuticals, healthcare, and laboratories, require calibration to UKAS (ISO/IEC 17025) standards to meet HACCP, BRC, MHRA, FDA, or WHO guidelines.

  • Traceability – UKAS calibration ensures measurements are traceable to the International Temperature Scale of 1990 (ITS‑90), giving confidence in audit and inspection situations.

  • Risk reduction – Accurate sensors help prevent costly spoilage, equipment damage, and safety incidents by detecting temperature excursions early.

  • Customer and stakeholder trust – Demonstrating that your monitoring is independently verified enhances credibility and reassures clients, regulators, and insurers.

  • Quality assurance – Regular UKAS calibration confirms your sensors are performing to specification, reducing drift and maintaining consistent product quality over time.

In short, UKAS‑calibrated sensors aren’t just about ticking a compliance box, they’re about protecting products, people, and reputation with proven measurement accuracy.

As a manufacturer, we recommend UKAS‑accredited calibration every 12 months for the temperature and humidity sensors we manufacture. This helps maintain accuracy and compliance. However, your legislative requirements may require more frequent calibration, we can work with whatever your needs.

Tek Troniks offers a full recalibration service, either on‑site or via our return‑to‑factory option.

All of our sensors wireless transmissions use AES encryption, and data is stored securely in compliance with GDPR. Access is password‑protected and can be restricted by user role.

Our D3 base stations are battery backed, so they keep operating on power loss*.

Our wireless transmitters are battery powered and store readings locally during outages and automatically upload them when the connection is restored ensuring no data gaps.

* D3 and D3 Medical units only.

Choosing the right installation method isn’t just about getting your system up and running, it’s about ensuring your temperature monitoring works flawlessly from day one, protects your assets, and keeps you compliant without compromise. With Tek Troniks engineers, you’re not just buying a system, you’re investing in precision, reliability, and peace of mind.

Self‑Installation Professional Installation by Tek Troniks Engineers
Lower upfront cost – No labour fees; you install the system yourself. Expert installation – Tek Troniks’ own engineers fit the system to manufacturer standards, ensuring optimal performance from day one.
Flexible timing – Install at your own pace, without scheduling an engineer. Fast, hassle‑free setup – Engineers handle the entire process, minimising disruption to your operations.
DIY satisfaction – Full control over the process and configuration. IQ/OQ documentation – Sensors are positioned, configured, and tested for compliance with HACCP, BRC, MHRA, FDA, or site‑specific requirements.
Requires technical confidence – You’ll need to follow instructions and troubleshoot if issues arise. No technical skills needed – Engineers manage all technical aspects, ideal for businesses without in‑house expertise.
Risk of errors – Incorrect placement or setup can affect accuracy and reliability. Optimised performance – Engineers ensure correct sensor placement, wireless connectivity, and integration with the D3 monitoring platform.
Support available remotely – Manufacturer may offer phone/email guidance. On‑site training – Staff are shown how to use the system, respond to alerts, and access reports.
Best for – Smaller sites, simple setups, or budget‑conscious businesses. Best for – Multi‑site operations, regulated industries, or critical environments where downtime or data loss is costly.

Don’t leave accuracy to chance. Book your professional installation with Tek Troniks today and start protecting your products, your compliance, and your reputation from the moment your system goes live.

Most single‑site systems are installed and operational within a day. Larger or multi‑site projects may take longer, but our engineers work to minimise disruption.

There are no ongoing licence fees for the D3 system.

Optional costs may include; MyDataPortal subscriptions, SMS/Texts, Call & App push notifications, annual re-calibration, extended warranties, or additional sensors as your needs grow.

Automated temperature monitoring systems offer significant advantages over manual checks, especially in industries where accuracy, compliance, and rapid response are critical.

Key benefits include:

  • 24/7 continuous monitoring – Sensors track conditions in real time, even outside working hours, eliminating gaps between manual readings.

  • Instant alerts – Automatic notifications via SMS, email, or dashboard when temperatures drift outside set limits, enabling faster corrective action.

  • Improved accuracy – Digital sensors reduce human error, missed readings, and incorrect timestamps common with manual logging.

  • Time and labour savings – No need for staff to take and record readings multiple times a day, freeing them for higher‑value tasks.

  • Audit‑ready records – Automatic, tamper‑proof logs that can be exported instantly for inspections, helping meet HACCP, BRC, MHRA, FDA, and other compliance requirements.

  • Reduced product loss – Early detection of temperature excursions helps prevent spoilage, equipment failure, and costly waste.

  • Scalability – One system can monitor multiple units, sites, or parameters without adding more staff.

Side-by-Side Comparison

Temperature Monitoring System Manual Checks
24/7 continuous monitoring – Tracks conditions in real time, even outside working hours. Limited coverage – Only records data when staff are present to take readings.
Instant alerts – Sends alarm notifications when temperatures go out of range. Delayed response – Problems may go unnoticed until the next scheduled check.
High accuracy – Digital sensors reduce human error and ensure consistent readings. Prone to errors – Handwritten logs can be inaccurate, incomplete, or misread.
Time and labour savings – No need for staff to manually record data multiple times a day. Labour‑intensive – Requires staff time for each reading, reducing productivity.
Automatic, tamper‑proof records – Audit‑ready logs for HACCP, BRC, MHRA, FDA compliance. Paper or spreadsheet logs – Can be lost, altered, or incomplete during audits.
Early problem detection – Prevents spoilage, equipment failure, and costly waste. Reactive approach – Issues may only be found after damage has occurred.
Scalable – System can monitor multiple units, sites, or parameters. Limited scalability – More locations require more staff and more manual effort.

In short, while manual checks can be low‑cost to start, automated systems quickly pay for themselves by improving accuracy, protecting assets, and ensuring compliance with minimal effort.

Yes. The MyDataPortal (MDP) platform allows you to view and manage multiple locations from a single login, with site‑specific alarms, reports and escalating notification capabilities.

Tek Troniks provide a broad range of intelligent sensors with wireless transmitters designed for accurate, reliable monitoring in temperature‑ and humidity‑critical environments. Our portfolio includes:

  • NTC temperature sensors – general‑purpose probes for fridges, cold rooms, and production areas.

  • Cable‑mount NTC temperature sensors – for chilled, frozen, and ambient monitoring, with stainless steel housings and flexible cable options.

  • Product stab probes – waterproof, hygienic probes for measuring the core temperature of food and stored products.

  • Product simulation probes – mimic the core temperature of stored goods for more representative monitoring.

  • PT100/PT1000/K type thermocouple probes – including ribbon, surface‑mount, extended‑range, and extreme‑range designs for applications from –200 °C to +1300 °C.

  • Humidity sensors – for precise relative humidity measurement in controlled environments.

  • Specialist inputslinear input sensors for pressure, light, CO₂, and other parameters; pulse counting sensors for energy, liquid, or gas flow; and digital input sensors for plant status, door monitoring, or flood detection.

All sensors connect to our single or dual‑input wireless transmitters, all temperature & humidity sensors can be supplied with UKAS‑accredited calibration, and integrate seamlessly with our D3 wireless monitoring system for real‑time data, alarms, and compliance reporting.

Absolutely. In addition to temperature and humidity, our sensors can be connected to 3rd party sensors for CO₂, pressure, light, door status, Kwh and more.

Yes. All D3 Base Stations have API and Modbus connectivity capabilities, these allow external developers to integrate our systems with many third‑party systems.

When a reading goes out of range for longer than allowed, the system sends instant alerts via email from the D3.

On MDP you can receive alarm notifications via email, SMS, call, or push notification, here you can set escalation rules so multiple team members are notified if the issue isn’t resolved.

With proper care and calibration, most sensors and transmitters last 5–10 years. Batteries are user‑replaceable to extend service life.

All systems come with a standard 12‑month warranty, extendable with a service contract. Our UK‑based support team is available for technical help and advice.

Our engineers provide on‑site training during installation, plus user guides and remote support to ensure your team can confidently operate the system.

Yes. We supply and support customers worldwide, with remote setup assistance and return to factory calibration services available for overseas sites, if needed.

We’ve got the answers. Whether it’s product details, setup advice, or ongoing support, we are here to help.